New Feature
Streamlined Appointment Management
Efficiently manage patient appointments from multiple sources - phone calls, WhatsApp messages, or online forms. Our appointment system helps you keep track of all patient interactions in one place.
- Track appointments from multiple sources
- Manage patient information securely
- Send automated appointment reminders
- View appointment history and notes
- Reduce no-shows with status tracking
How PixelLeads Works
Connect Google Ads
Easily connect your Google Ads account to start tracking campaign performance in one place.
Track Performance
Monitor key metrics like clicks, impressions, and conversions with easy-to-understand visualizations.
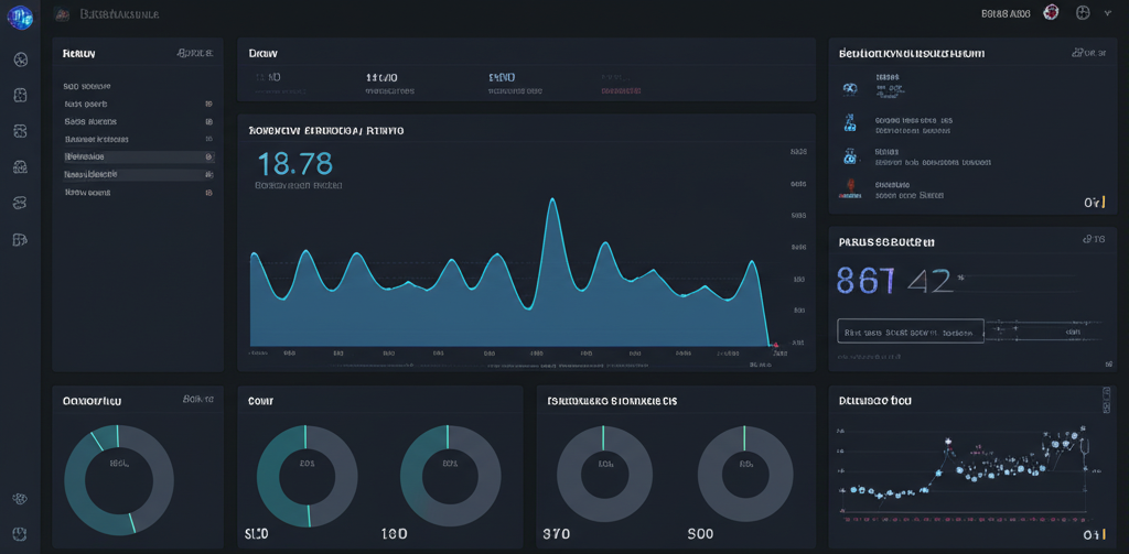
Powerful Dashboard for Your Clinic
Our intuitive dashboard gives you a complete overview of your Google Ads performance and lead generation efforts. Make data-driven decisions to optimize your campaigns and grow your practice.
- Real-time Google Ads performance metrics
- Lead tracking and management
- ROI calculation for each campaign
- Patient acquisition cost analysis
- Customizable reports for your practice
